Co to jest DirectAdmin? 7 najczęstszych pytań i odpowiedzi [FAQ]
📘 Definicja: DirectAdmin
DirectAdmin to graficzny panel sterowania do zarządzania hostingiem, działający w przeglądarce. Pozwala Ci administrować serwerem VPS, hostingiem współdzielonym lub dedykowanym bez znajomości wiersza poleceń Linux.
Panel oferuje intuicyjny interfejs do zarządzania domenami, bazami danych, kontami e-mail i aplikacjami webowymi – wszystko w jednym miejscu. DirectAdmin wyróżnia się niewielkim zużyciem zasobów serwera oraz niższymi kosztami licencji w porównaniu do konkurencji.
Szukasz szybkiego i taniego hostingu dla swojej firmy?
Sprawdź TOP 12 Najlepszych Hostingów, które wyróżniają się pod względem wydajności i szybkości, tylko sprawdzone oferty rzetelnych partnerów, dzięki którym Twoja strona lub Twój biznes pójdzie do przodu. Bez przestojów, bez problemów.
Reklama partnera

🔍 Jak działa panel DirectAdmin?

DirectAdmin działa jako warstwa graficzna między Tobą a serwerem Linux. Automatyzuje skomplikowane zadania administracyjne, które normalnie wymagałyby wprowadzania komend w terminalu. Panel współpracuje z różnymi dystrybucjami między innymi: CloudLinux, AlmaLinux, Rocky Linux, Debian i Ubuntu.
W DirectAdmin dostępne są trzy poziomy uprawnień:
- Admin – pełna kontrola nad serwerem i możliwość tworzenia kont użytkowników
- Reseller – zarządzanie wieloma kontami klientów, idealne dla firm hostingowych
- User – standardowy dostęp do zarządzania własnymi domenami, pocztą i bazami danych
Panel pozwala na instalację aplikacji typu WordPress, Joomla czy Drupal przez wbudowany instalator Softaculous. Interfejs jest modyfikowalny dodatkowo firmy hostingowe mogą dostosować jego wygląd do własnej identyfikacji wizualnej.

Panel DirectAdmin to szeroka funkcjonalność
Przydatne linki
Oficjalne źródła
- Oficjalna strona DirectAdmin – główny portal projektu z aktualnościami, materiałami i informacjami o panelu kontrolnym.
- Oficjalna dokumentacja DirectAdmin – przewodniki, API i konfiguracja.
Dokumentacja i dodatki
- Informacje o rozszerzeniach PHP w DirectAdmin – konfiguracja i zarządzanie rozszerzeniami PHP.
- Dodatki i pluginy dla DirectAdmin – Installatron, Softaculous, Blesta i inne.
- Dodatkowe pluginy dla DirectAdmin – pluginy tworzone przez społeczność.
Społeczność i grupy
- Oficjalne forum DirectAdmin – dyskusje, pomoc i wsparcie użytkowników.
Polecane narzędzia
- Installatron Plugin dla DirectAdmin – łatwa instalacja aplikacji webowych.
- Polecany hosting (link afiliacyjny) – stabilne, szybkie serwery.
❓ FAQ: najczęstsze pytania z używania DirectAdmin
Do czego służy w zarządzaniu hostingiem?
DirectAdmin upraszcza codzienne zadania związane z administracją stron. Zamiast wpisywać komendy w konsoli, klikasz przyciski – dodajesz domeny, tworzysz adresy e-mail, konfigurujesz bazy danych czy zarządzasz certyfikatami SSL.
Panel automatyzuje rutynowe operacje. Chcesz założyć sklep? Wystarczy kilka kliknięć w instalatorze. Potrzebujesz kopii zapasowej? Uruchamiasz backup jednym przyciskiem. DirectAdmin to narzędzie dla każdego od blogerów po firmy obsługujące dziesiątki klientów.
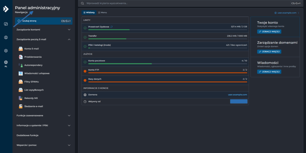
Jakie są główne funkcje dostępne w panelu DirectAdmin?

Zarządzanie domenami w panelu DirectAdmin – źródło: opracowanie własne
Panel oferuje kompleksowe zarządzanie: domeny, poczta e-mail (konta, autorespondery, czy tak zwane forwardingi), bazy MySQL z phpMyAdmin, konta FTP, ustawienia DNS i firewall.Znajdziesz tam też Softaculous – instalator ponad 450 aplikacji webowych. DirectAdmin generuje certyfikaty SSL przez Let’s Encrypt, harmonogramuje zadania cron, zarządza limitami użytkowników i monitoruje statystyki ruchu. A to wszystko w jednym miejscu, wygodnym dla użytkownika.
Czy DirectAdmin jest łatwy w obsłudze dla początkujących użytkowników?
Tak, DirectAdmin projektowano z myślą o prostocie. Intuicyjny układ menu, polska wersja językowa (w zależności od hostingu) i logiczna struktura sprawiają, że nawet osoby bez technicznego doświadczenia mogą szybko się odnaleźć. Interfejs nie przytłacza setką opcji – funkcje są pogrupowane tematycznie.
Dla początkujących największą zaletą jest obszerna baza pomocy z instrukcjami krok po kroku. Nie musisz znać terminala Linux. Chcesz dodać e-mail? Wypełniasz formularz z trzema polami. Potrzebujesz subdomenę? Dwa kliknięcia i gotowe.
Jakie są zalety korzystania z DirectAdmin w porównaniu do innych paneli hostingowych?
DirectAdmin zużywa mniej zasobów serwera niż cPanel czy Plesk w praktyce oznacza to mniejsze obciążenie RAM i CPU, choć dokładna różnica zależy od Twojego serwera konfiguracji. To przekłada się na lepszą wydajność Twoich witryn, szczególnie na słabszych VPS-ach.
Czy DirectAdmin umożliwia zarządzanie wieloma domenami w jednym panelu?
Tak – DirectAdmin obsługuje nieograniczoną liczbę domen w ramach jednego konta. Możesz dodawać domeny główne, subdomeny, aliasy i domeny parkowane bez dodatkowych opłat (o ile pozwala pakiet).
Każda domena może mieć własne konta e-mail, bazy danych i ustawienia DNS. System umożliwia szybkie przełączanie między projektami – wybierasz domenę z listy i widzisz jej specyficzne ustawienia.
To w szczególności rozwiązanie wygodne dla agencji webowych lub osób prowadzących kilka biznesów online.
Jakie są podstawowe kroki po pierwszym zalogowaniu do DirectAdmin?
Wpisujesz adres
https://twoja-domena.pl:2222(najczęściej) w przeglądarce (port 2222 to domyślny port DirectAdmin, zawsze używaj połączenia HTTPS), podajesz login i hasło otrzymane od hostingodawcy.Po zalogowaniu natychmiast zmień domyślne hasło na silne (min. 12 znaków, litery, cyfry, znaki specjalne).
Następnie skonfiguruj podstawowe elementy: dodaj domenę główną, ustaw konto e-mail (np. kontakt@), stwórz bazę danych.
Jeśli planujesz używać SSL, możesz wygenerować darmowy certyfikat Let’s Encrypt w sekcji „SSL Certificates”. Na koniec sprawdź limity konta w zakładce „Statystyki”.
Czy DirectAdmin jest bezpieczny i jakie funkcje bezpieczeństwa oferuje?

Konfiguracja dodatku ModSecurity w DirectAdmin – źródło: opracowanie własne
DirectAdmin zapewnia solidny fundament bezpieczeństwa: automatyczne aktualizacje systemowe, izolację użytkowników, wbudowany firewall oraz wsparcie dla ModSecurity – zapory chroniącej przed atakami SQL injection i XSS.Panel natywnie wspiera Let’s Encrypt do automatycznego odnawiania certyfikatów SSL/TLS. Dostępne są funkcje ochrony przed bruteforce (blokowanie IP po nieudanych próbach logowania), opcjonalna dwuskładnikowa autoryzacja 2FA (TOTP) i zaawansowane logi aktywności.
DirectAdmin regularnie otrzymuje poprawki bezpieczeństwa – producent szybko reaguje na wykryte luki. Pamiętaj, że bezpieczeństwo to proces – zawsze używaj mocnych haseł i aktualizuj zainstalowane aplikacje.
💡 Kluczowe wnioski (+ infografika)
Nie masz czasu czytać wszystkiego? Sprawdź najważniejsze informacje w skrócie.
Przypisy i źródła
- DirectAdmin Documentation – dokumentacja techniczna: https://docs.directadmin.com/
- LH.pl – Jak zalogować się do DirectAdmin: https://www.lh.pl/pomoc/doc/directadmin-jak-sie-zalogowac/
- Nazwa.pl – Czym jest DirectAdmin: https://www.nazwa.pl/pomoc/baza-wiedzy/czym-jest-i-jak-zalogowac-sie-do-directadmin/
Powiązane pojęcia i hasła
Powiązane artykuły
Masz dosyć problemów z Twoim obecnym hostem?

Sprawdź nasz aktualizowany ranking hostingów, w którym znajdziesz dostosowane do skali Twojego biznesu online rozwiązania hostingowe, nieżaleznie czy jest to mały blog, segment MŚP lub potrzeby korporacyjne. Które są wydajne, szybkie, stabilne (UPTIME 99,5%+) i do tego w przystępnej cenie, nie obciążającej Twojego budżetu.





